k6 Deployment on k8s
k6 Deployment on k8s
This document provides a step-by-step guide for deploying and managing k6 load tests on Kubernetes using kubectl. This manual approach offers fine-grained control and is ideal for understanding the interaction between the different resources involved.
Overview of Resources and Files
This workflow involves three key components:
- your-test-script.js: This is your local k6 load test script, written in JavaScript. You will manage and edit this file directly.
- ConfigMap (k6-load-test-script): A Kubernetes ConfigMap that stores your k6 script. By storing the script in a ConfigMap, you decouple your test logic from the execution environment. The Job’s pod will mount this ConfigMap as a file.
- Job (k6-load-test-job): A Kubernetes Job that runs the k6 test to completion. It defines the k6 container, mounts the ConfigMap containing the script, and configures all necessary environment variables for the test, including credentials and endpoint configurations.
Creating the ConfigMap from the k6 Script
Instead of manually pasting your script into a YAML file, you can generate the ConfigMap directly from your local .js file. This prevents formatting errors and keeps your workflow clean.
Use the following kubectl command to generate the manifest and save it to a file:
kubectl create configmap k6-load-test-script \
--from-file=your-test-script.js \
--dry-run=client -o yaml > k6-configmap.yaml--from-file: Specifies the local script to be included. The filename (your-test-script.js) will become the key in the ConfigMap’s data.--dry-run=client -o yaml: Generates the YAML output without applying it to the cluster.
You can now apply this manifest: kubectl apply -f k6-configmap.yaml
If you use Kustomize, you can also add the script to your kustomization.yaml under configMapGenerator to automate this step.
The Job Manifest Explained
The Job is the resource that orchestrates the test run. Below is an example manifest with key sections explained.
# k6-job.yaml
apiVersion: batch/v1
kind: Job
metadata:
name: k6-load-test-job
spec:
template:
spec:
containers:
- name: k6
image: grafana/k6:latest
args:
- "run"
- "/scripts/your-test-script.js"
- "--out"
- "experimental-prometheus-rw"
env:
# a. Prometheus Remote Write Configuration
- name: K6_PROMETHEUS_RW_SERVER_URL
value: "http://your-prometheus-endpoint/api/v1/write"
# b. Dynamic Test ID Configuration
- name: K6_TESTID_PREFIX
value: "mytest-label"
- name: K6_POD_NAME
valueFrom:
fieldRef:
fieldPath: metadata.name
# b. Example of secret injection using a custom resource
- name: K6_SECRET
valueFrom:
secretKeyRef:
name: test-secret # Name of the Kubernetes Secret
key: password
volumes:
- name: k6-script-volume
configMap:
name: k6-load-test-script # Mounts the ConfigMap
restartPolicy: Never
backoffLimit: 4Prometheus Remote Write Integration
To send metrics to Prometheus, you configure k6 via the --out flag and environment variables:
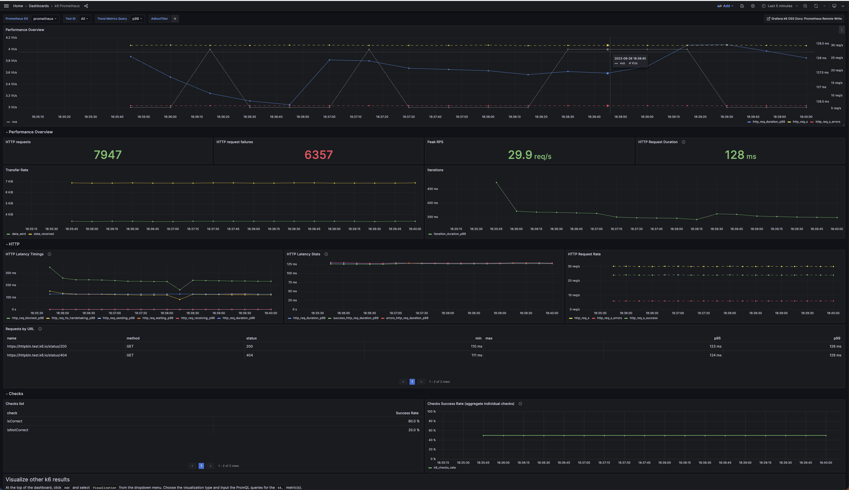
--out experimental-prometheus-rw: This argument in the args section tells k6 to activate the Prometheus remote write output.K6_PROMETHEUS_RW_SERVER_URL: This environment variable specifies the endpoint where your Prometheus-compatible service (like Alloy, Grafana Mimir, or Prometheus itself) is listening for remote write requests.
With those metrics you can power custom or out-of-the-box dashboards in Grafana, or use them for alerting and analysis.

Dynamic Test ID for Unique Runs
To distinguish between different runs of the same test, a unique testid is generated for each Job execution. This is achieved by combining a static prefix with a dynamic identifier from the Job’s pod.
K6_TESTID_PREFIX: An environment variable you set to a fixed string (e.g.,mytest-label) to identify the test campaign.K6_POD_NAME: This variable is populated using the Kubernetes Downward API. valueFrom.fieldRef injects the pod’s metadata (in this case, its name) into an environment variable. Since each pod in a Job has a unique name (e.g.,k6-load-test-job-abcde), this provides the dynamic part of our ID. Not necessarily we want to use a high-granularity identifier like the pod name as this is generally not a good practice for prometheus metrics.- k6 Script Logic*: The k6 script is responsible for reading these two environment variables and combining them to form the final testid tag.
Injecting Secrets
Managing credentials directly in manifests is not secure. The standard and secure way to provide sensitive data like passwords or tokens to a pod is by using Kubernetes Secrets.
- valueFrom.secretKeyRef: This configuration tells the container to read the value for the
K6_SECRETenvironment variable from a Kubernetes Secret resource namedtest-secret, specifically from the data field with the keypassword. This decouples your Job from the sensitive value itself.
Sample k6 Script
import { options } from 'k6';
const testIdPrefix = __ENV.K6_TESTID_PREFIX || 'local-test';
const podName = __ENV.K6_POD_NAME || null;
const secret = __ENV.K6_SECRET
// 3. Construct the final testid.
// If K6_POD_NAME is available, use it to create a unique ID.
// Otherwise, use a timestamp for local runs.
const testId = podName ? `${testIdPrefix}-${podName}` : `${testIdPrefix}-${Date.now()}`;
// --- Test Options ---
export const options = {
tags: {
// The dynamically generated testid is applied to all metrics.
testid: testId,
},
scenarios: {
my_scenario: {
executor: 'ramping-vus',
startVUs: 0,
stages: [
{ duration: '10s', target: 5 },
{ duration: '10s', target: 0 },
],
exec: 'default',
},
},
};
// --- Main VU function ---
export default function () {
console.log(`Running test with testid: ${testId}`);
// Your test logic (e.g., http.get, etc.) goes here.
}Update and Re-deployment Workflow
Since Kubernetes Jobs are designed to run to completion and are immutable, you cannot update a running or completed Job directly. The standard workflow is to delete the old Job and create a new one.
Workflow A: Updating from Local Manifests
Use this approach when you have the original your-test-script.js and k6-job.yaml files.
- Modify the files: Make changes to your local .js script or k6-job.yaml as needed.
- Update the ConfigMap: If you changed the script, update the ConfigMap in the cluster.
# This command updates the ConfigMap with the new script content
kubectl create configmap k6-load-test-script \
--from-file=your-test-script.js \
--dry-run=client -o yaml | kubectl apply -f -- Delete and Re-create the Job: To launch a new run with the updated script or parameters, delete the old Job and apply the manifest again.
kubectl delete job k6-load-test-job --ignore-not-found=true
kubectl apply -f k6-job.yamlWorkflow B: Updating from Live Cluster Resources
Use this workflow if you don’t have the original manifest files and need to patch the live resources.
- Fetch the Live Resources: Get the current ConfigMap and Job definitions from the cluster and save them locally.
# Fetch the ConfigMap
kubectl get configmap k6-load-test-script -o yaml > k6-configmap-from-cluster.yaml
# Fetch the Job
kubectl get job k6-load-test-job -o yaml > k6-job-from-cluster.yaml- Clean and Patch the Manifests:
- Open both fetched YAML files (
k6-configmap-from-cluster.yamlandk6-job-from-cluster.yaml). - Crucially, you must remove cluster-managed metadata fields before you can re-apply them. Delete fields like
metadata.resourceVersion,metadata.uid,metadata.creationTimestamp, and the entire status block. - Make your desired changes, such as editing the inlined script in the ConfigMap or updating an environment variable in the Job.
- Apply the Patched Resources:
- Apply the updated ConfigMap:
kubectl apply -f k6-configmap-from-cluster.yaml - Delete the old Job and apply your patched version:
kubectl delete job k6-load-test-job --ignore-not-found=true kubectl apply -f k6-job-from-cluster.yaml